长宁区废弃物综合处置中心为2010年上海世博会配套环卫建设项目,工程分期建成,目前主要承担上海市长宁区固体废弃物处理。由ag尊龙链接集团承接的长宁区废弃物综合处置中心渗滤液处理站已经移交业主运营一周年,一年中运营情况怎样?下面让我们一起来了解一下吧!
项目背景
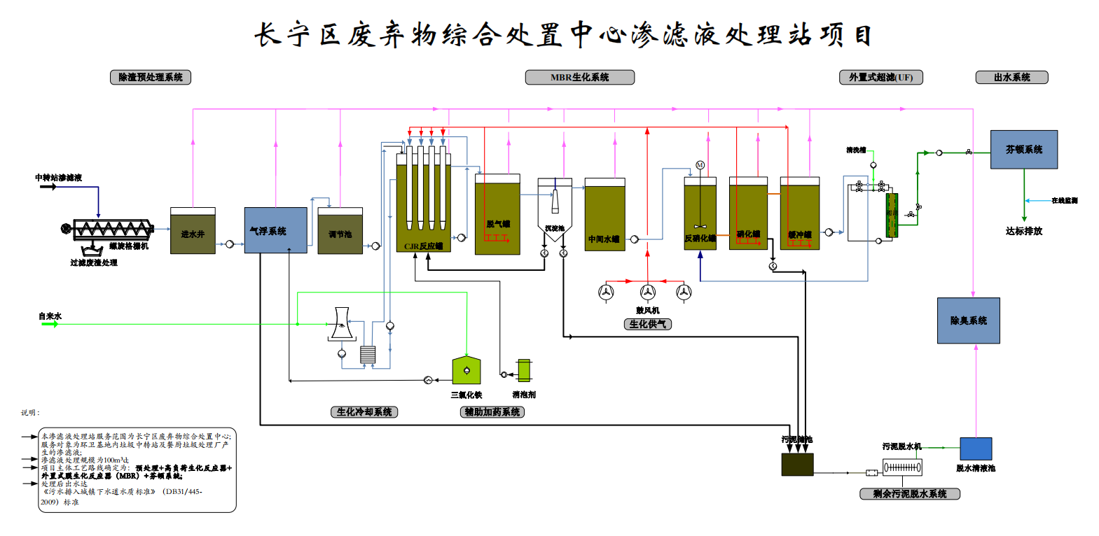
长宁区废弃物综合处置中心内渗滤液主要来源于800吨/天的垃圾中转站及60吨/天的餐厨垃圾处理厂。2016年以前,处置中心尚未建设渗滤液处理设施,厂内渗滤液由槽罐车定期运送至江桥焚烧厂的垃圾渗滤液处理站处理。ag尊龙链接环保集团在2016年承接了该中心渗滤液处理项目的设备供货和服务。
由于渗滤液污染物浓度高,现场用地狭小、形状极不规则,项目选用了高效CJMBR工艺(以CJR为核心的好氧生化技术)作为主体工艺,CJMBR处理效率高、运行稳定,本项目是CJMBR工艺首次运用在中转站渗滤液处理领域。
解决方案
本项目主体工艺路线为:“预处理+CJMBR+芬顿”。系统出水达到《污水排入城镇下水道水质标准》(DB31/445-2009)标准。
来自垃圾中转站储存坑中的垃圾渗滤液和餐厨渗滤液垃圾集水坑中渗滤液所含的固体颗粒物和油脂较多,为降低后续生化处理负荷,本项目设计采用气浮系统对来水进行预处理,大幅降低原水SS浓度,同时去除残余的油脂。
经过预处理后的渗滤液进入CJMBR反应系统。该反应器采用特殊的射流曝气方式,污泥负荷及容积负荷高,可大幅降解进水中的有机污染物。同时,高负荷生化反应器污泥浓度高,污泥生物同化作用强,在去除COD的同时也能去除大量含氮污染物。经过外置式超滤出水后,水质即可达标排放。
为了应对原水水质大幅度变化可能带来的冲击负荷,本项目在CJMBR工艺后端设计了芬顿高级氧化工艺作为深度处理保障措施,确保系统长期稳定运行。
项目意义
CJMBR技术中的CJR反应器拥有高效的曝气方式,与传统生化相比,系统所选用的鼓风机风量降低30~40%,整体池容减少约40%,能耗降低20%以上。长宁区废弃物综合处置中心渗滤液处理站项目所选的CJMBR技术克服了地理位置局限及场地限制的问题,实现了渗滤液处理站的节能减排目标,解决了场地中渗滤液外运处理带来的困扰,保护了厂区及周边的水体及生态环境。
本项目的顺利实施,彻底解决了长宁区废弃物综合处置中心渗滤液处理的问题,也为集团今后中转站渗滤液处理积累了宝贵的经验,这是继CJMBR技术成功应用在填埋场渗滤液处理领域后,又一次成功的运用在中转站渗滤液处理领域,也进一步体现了CJMBR技术在渗滤液行业的优越性。